優質的服務流程
· quality of service processes ·

需求溝通傾聽客戶需求,了解用戶使用環境和現場工況
方案設計根據現場實際工況,針對性出具解決方案
合同簽訂技術和商務規范確認,簽訂合作協議
產品制作選擇最優質的元器件,嚴格按照技術協議
調試安裝現場規范安裝,靜態動態調試,分析儀運行
售后服務后續維護,持續跟進,終身維修

全國熱線
銷售熱線
公司地址山東濟南市槐蔭區太平河南路1567號均和云谷濟南匯智港6號樓
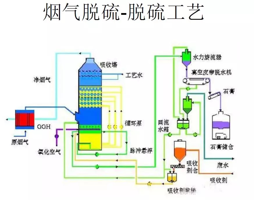
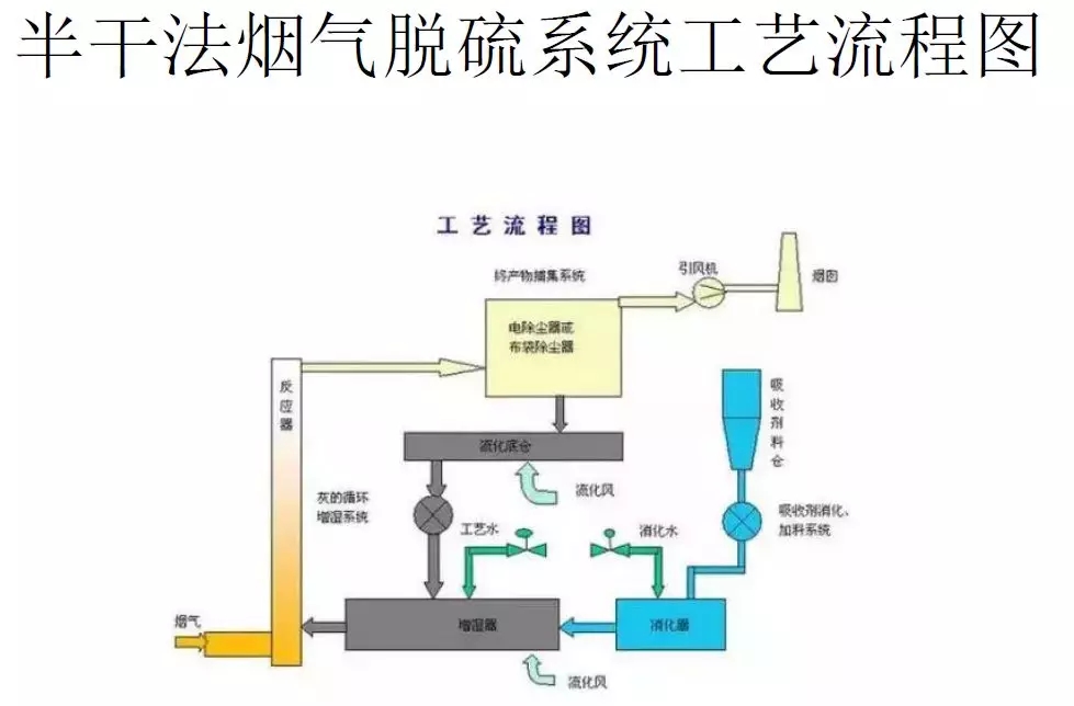
脫硫方法有三種:燃燒前脫硫、燃燒中脫硫、燃燒后脫硫。燃燒后脫硫又稱為煙氣脫硫,按脫硫劑種類來分,主要包括鈣法脫硫、鎂法脫硫、鈉法脫硫、氨法脫硫、堿法脫硫等五種;按脫硫劑干濕狀況,可分為濕法脫硫、干法脫硫、半干法脫硫。各類脫硫技術流程圖如下:
燒結煙氣脫硫↓

海水脫硫技術↓

煙氣脫硫-脫硫工藝↓

石灰石-石膏濕法煙氣脫硫技術↓

氧化鎂法煙氣脫硫工藝↓

典型雙堿法脫硫↓

半干法脫硫工藝流程圖↓

脫硫脫硝除塵一體化設備流程圖↓

半干法脫硫工藝流程↓

帶爐內煅燒流化床脫硫技術↓

半干法煙氣脫硫系統工藝流程圖↓

濕法粗粉脫硫生產流程圖↓

石灰石/石灰 石膏法煙氣脫硫工藝↓

脫硫工藝流程圖↓

石灰石-石膏濕法脫硫工藝流程圖↓

循環流化床脫硫技術工藝流程圖↓

工藝流程-雙堿法脫硫系統↓


需求溝通傾聽客戶需求,了解用戶使用環境和現場工況
方案設計根據現場實際工況,針對性出具解決方案
合同簽訂技術和商務規范確認,簽訂合作協議
產品制作選擇最優質的元器件,嚴格按照技術協議
調試安裝現場規范安裝,靜態動態調試,分析儀運行
售后服務后續維護,持續跟進,終身維修
Copyright ? 2015-2023 山東新澤儀器有限公司 版權所有
全國熱線:400-050-3910
E-mail:[email protected]
地址:濟南市槐蔭區太平河南路1567號均和云谷匯智港6號樓
魯ICP備16002986號-5?
XML地圖