優質的服務流程
· quality of service processes ·

需求溝通傾聽客戶需求,了解用戶使用環境和現場工況
方案設計根據現場實際工況,針對性出具解決方案
合同簽訂技術和商務規范確認,簽訂合作協議
產品制作選擇最優質的元器件,嚴格按照技術協議
調試安裝現場規范安裝,靜態動態調試,分析儀運行
售后服務后續維護,持續跟進,終身維修

全國熱線
銷售熱線
公司地址山東濟南市槐蔭區太平河南路1567號均和云谷濟南匯智港6號樓
煙氣超低排放實際上是指煙氣中顆粒物的超低排放,排放煙氣中不僅包括煙塵,而且包括濕法脫硫過程中產生的次生顆粒物,因此要實現煙氣的超低排放必須進行必要的除塵處理。

除塵技術一般包括:煙氣脫硝后煙氣中煙塵的去除,稱之為一次除塵技術,主流技術包括:電除塵技術?袋式除塵技術和電袋復合除塵技術;脫硫后對煙氣中顆粒物的再次脫除或煙氣脫硫過程中對顆粒物的協同脫除,稱之為二次除塵或深度除塵技術,脫硫后對煙氣中顆粒物的脫除主要采用濕式電除塵技術,脫硫過程中對顆粒物的協同脫除主要采用復合塔脫硫技術,并采用高效的除霧器或在濕法脫硫塔內增加濕法除塵裝置?下面詳細介紹一下這幾種除塵技術。
電除塵技術利用強電場電暈放電,使氣體電力產生大量自由電子和離子,并吸附在通過電場的粉塵顆粒上,使煙氣中的粉塵顆粒荷電,荷電后的粉塵顆粒在電場庫侖力的作用下吸附在極板上,通過振打落入灰斗,經排灰系統排出,從而達到收塵的目的。
優點:除塵效率較高,壓力損失小,使用方便且無二次污染,對煙氣的溫度及成分敏感度不高,設備運行檢修相對容易,安全可靠性較好。
局限:設備占地面積較大,除塵效率受煤種和飛灰成分的影響較大。
依據電極表面灰的清除是否用水,電除塵可分為干式電除塵和濕式電除塵?干式電除塵常被稱作電除塵,如靜電除塵技術、低低溫電除塵技術;濕式電除塵常被稱作濕電,濕電僅用于濕法脫硫后的二次除塵?
(1)靜電除塵技術
靜電除塵技術是在電暈極和收塵極之間通上高壓直流電,所產生的強電場使氣體電離、粉塵荷電,帶有正、負離子的粉塵顆粒分別向電暈極和收塵極運動而沉積在極板上,使積灰通過振打裝置落進灰斗。

靜電除塵器與其他除塵設備相比,耗能少,除塵效率高,適用于除去煙氣中0.01~50μm的粉塵,而且可用于煙氣溫度高、壓力大的場合。但由于靜電除塵器基于荷電收塵機理,靜電除塵器對飛灰性質(如成分、粒徑、密度、比電阻、黏附性等)較為敏感,特別對高比電阻粉塵、細微煙塵捕集困難,運行工況變化對除塵效率也有較大影響。另外其不能捕集有害氣體,對制造、安裝和操作水平要求較高。
(2)低低溫電除塵技術
低低溫電除塵技術是通過煙氣冷卻器降低電除塵器入口煙氣溫度至酸露點以下的電除塵技術?

低低溫電除塵技術因煙氣溫度降至酸露點以下,粉塵比電阻大幅下降,且擊穿電壓上升,煙氣流量減小,可實現較高的除塵效率;同時,煙氣溫度降至酸露點以下,氣態SO3將冷凝成液態的硫酸霧,通過煙氣中粉塵吸附及化學反應,可去除煙氣中大部分SO3;在達到相同除塵效率前提下,與常規干式電除塵器相比,低低溫電除塵器的電場數量可減少,流通面積可減小,運行功耗降低,節能效果明顯。但粉塵比電阻降低會削弱捕集到陽極板上粉塵的靜電黏附力,從而導致二次揚塵有所增加?
袋式除塵技術利用過濾原理,用纖維編織物制作的袋式過濾單元來捕捉含塵煙氣中的粉塵。堆積在濾袋表面的粉餅層在此反向加速度及反向穿透氣流的作用下,脫離濾袋面,落入灰斗。落入灰斗后的灰再經輸灰系統外排。

優點:布袋除塵器占地面積小;除塵效率高,一般可保證出口排放濃度在50mg/m3以下;處理氣體量范圍大;不受煤種、飛灰成分、濃度和比電阻的影響;結構簡單,使用靈活;運行穩定可靠,操作維護簡單。
局限:受濾袋材料的限制,在高溫、高濕度、高腐蝕性氣體環境中,除塵時適應性較差。運行阻力較大,平均運行阻力在1500Pa左右,有的袋式除塵器運行不久阻力便超過2500Pa。另外,濾袋易破損、脫落,舊袋難以有效回收利用。
電袋復合除塵技術是電除塵技術與袋式除塵技術有機結合的一種復合除塵技術,利用前級電場收集大部分煙塵,同時使煙塵荷電,利用后級濾袋區過濾攔截剩余的煙塵,實現煙氣凈化?未被前級電區捕集的荷電粉塵,由于電荷作用使細微顆粒極化或凝并成粗顆粒,同時由于同性電荷的排斥作用,到達濾袋表面堆積的粉塵層排列有序?結構疏松,呈棉絮狀,粉塵層阻力低,容易清灰剝離,因而產生了荷電粉塵增強過濾性能的效應,降低運行阻力,延長濾袋壽命?

電袋復合除塵器按照結構型式可分為一體式電袋復合除塵器?分體式電袋復合除塵器和嵌入式電袋復合除塵器?其中一體式電袋復合除塵器技術最為成熟,應用最為廣泛?
優點:對煤種和煙塵比電阻變化的適用性比電除塵器強,運行阻力低于純布袋除塵器,濾袋壽命較布袋除塵器更長,電耗低于電除塵器。
局限:由于兼有電除塵和布袋除塵兩套單元,運行維護較為復雜。


濕式電除塵技術是用水沖刷吸附在電極上的粉塵?根據陽極板的形狀,濕式電除塵器分為板式、蜂窩式和管式等,應用較多的是板式與蜂窩式。濕式電除塵器安裝在脫硫設備后,可有效去除煙塵及濕法脫硫產生的次生顆粒物,并能協同脫除SO3、汞及其化合物等?
影響濕式電除塵器性能的主要因素有濕式電除塵器的結構型式、入口濃度、粒徑分布、氣流分布、除塵器技術狀況和沖洗水量?

優點:對粉塵的適應性強,除塵效率高,適用于處理高溫、高濕的煙氣;無二次揚塵;無錘擊設備等易損部件,可靠性強;能有效去除亞微米級顆粒、SO3氣溶膠和石膏微液滴,對有效控制PM2.5、藍煙和石膏雨。
局限:排煙溫度需低于沖刷液的絕熱飽和溫度;在高粉塵濃度和高SO2濃度時難以采用濕式電除塵器;必須要有良好的防腐蝕措施;濕式電除塵器沖洗水雖采用閉式循環,但要與脫硫水系統保持平衡。
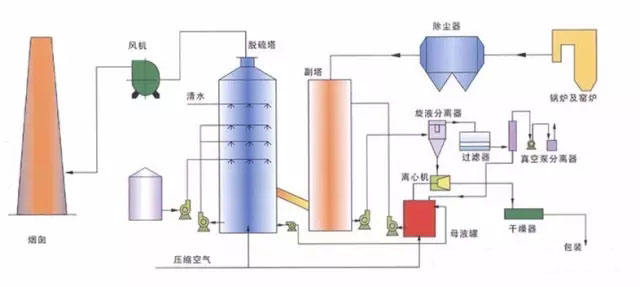
復合式脫硫塔工作時煙氣由引風機鼓入脫硫塔內,在脫硫塔徑向進風管內設有第一級噴淋裝置,對煙氣進行預降溫和預脫硫,經過降溫和預脫硫的煙氣由脫硫塔中下部均勻上升,依次穿過三級噴淋裝置形成的高密度噴淋洗滌反應區和吸收反應區,脫硫液通過螺旋噴嘴生成極細的霧滴為煙氣與脫硫液的充分混合提供了巨大的接觸面積,使得氣液兩相進行充分的傳質和傳熱的物理化學反應,從而達到SO2的高效脫除。脫硫塔內置有兩級脫水除霧裝置,經過脫硫后的煙氣繼續上升,依次經過兩層折板除霧裝置,通過霧氣、小液滴在折板處的多次撞擊形成較大液滴,大液滴與煙氣分離后下落,脫水后的煙氣通過煙道至煙囪排放。

針對以上幾種除塵技術的選擇,當電除塵器對煤種的除塵難易性為“較易”時,可選用電除塵技術;當煤種除塵難易性為“較難”時,可優先選用電袋復合除塵技術,300MW等級及以下機組也可選用袋式除塵技術;對于一次除塵就要求煙塵濃度小于10mg/m3或5mg/m3不依賴二次除塵實現超低排放的,可優先選擇超凈電袋復合除塵技術?其他情況下(包括煤種的除塵難易性為“一般”),可結合二次除塵技術效果?煤質波動情況?場地條件?投資與運行費用等因素綜合考慮選擇?
另外,還可遵循原則:一次除塵器出口煙塵濃度為30mg/m3~50mg/m3時,二次除塵宜選用濕式電除塵器;一次除塵器出口煙塵濃度小于30mg/m3,二次除塵也可選用濕式電除塵器,實現更低的顆粒物排放濃度,更好地適應煤炭市場等因素的變化,投資與運行費用也會適當增加?一次除塵器出口煙塵濃度為10mg/m3~30mg/m3時,二次除塵宜選用復合塔脫硫技術協同除塵,并確保復合塔的除霧除塵效果?
新澤煙氣超低在線監測系統是采用世界先進在線分析技術與中國環保監測技術相結合,通過多年在工業流程領域中積累的豐富經驗精心打造而成。應用于煙氣中煙塵濃度和固態污染物以及溫度、壓力、流速、濕度、大氣壓及氧氣的在線監測,并通過數據采集處理系統生成圖譜、環保報表,可將數據遠傳至各級環保部門。


需求溝通傾聽客戶需求,了解用戶使用環境和現場工況
方案設計根據現場實際工況,針對性出具解決方案
合同簽訂技術和商務規范確認,簽訂合作協議
產品制作選擇最優質的元器件,嚴格按照技術協議
調試安裝現場規范安裝,靜態動態調試,分析儀運行
售后服務后續維護,持續跟進,終身維修
Copyright ? 2015-2023 山東新澤儀器有限公司 版權所有
全國熱線:400-050-3910
E-mail:[email protected]
地址:濟南市槐蔭區太平河南路1567號均和云谷匯智港6號樓
魯ICP備16002986號-5?
XML地圖